
Product technical support
隨著工業化的快速發展與升級,能源消耗持續增長,有效的能源管理已成為企業高質量持續發展的重要保障,然而當前能源管理面臨多重挑戰,如能源數據碎片化、分析和管理能力不足,能源優化管理缺少有效數據信息支撐,以及能源利用效率低下等。
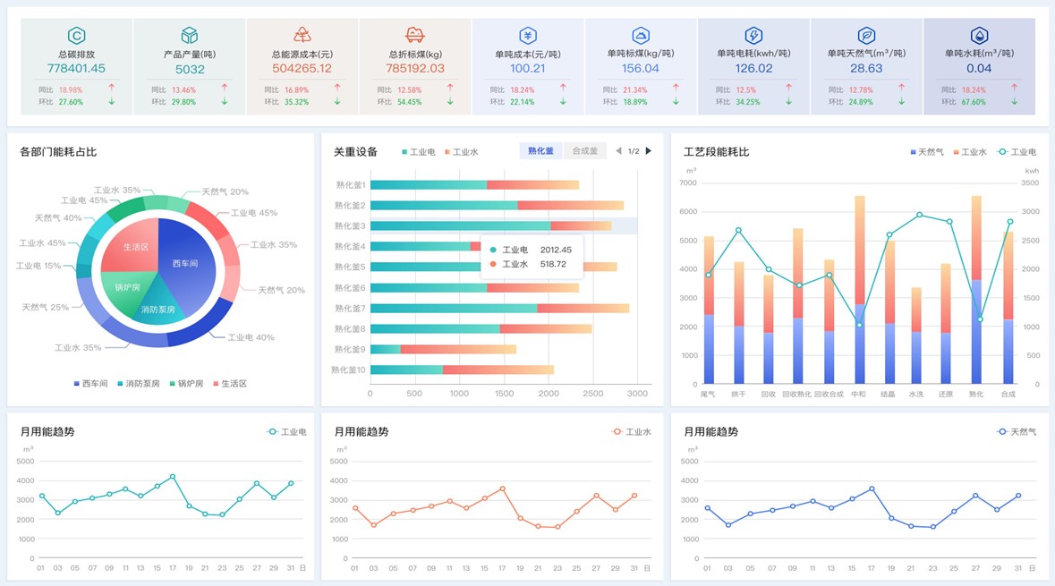
力控能源管理平臺,致力于賦能企業節能增效、能源管理轉型,通過結合工業大數據技術,為建筑、工業園區、高耗能企業提供能源管控一體化解決方案,從能源的采購、轉化、輸送及消耗等全過程,實現實時數據采集、監控、統計分析,保證供配水、電、氣等資源的集中管理與調度。
應用架構與特點
力控能源管理平臺基于力控企業級實時歷史數據庫pSpace及一體化生產管控平臺FinforWorx構建,實現企業生產運行能耗數據采集、存儲與管理,通過對數據的抽取及清洗,實現數據的有效過濾,并結合企業能源建模和供需平衡關系,實現各組織層級的能源介質展示、能源實績管理、能耗統計分析、能耗對標、用能成本分析、能效分析等功能。
平臺結合用能指標、報警策略,實現能耗超標智能報警。根據能耗實時監測、變化趨勢、產量、生產計劃,預測企業用能負荷、未來消耗量。結合折標系數、碳排放系數,實現標準煤轉換、碳中和管理。

一體化管理:從設備到運營管理可視化,聯通各業務節點,提高效率;
實時監控:實時采集能耗數據,結合數據預處理,確保數據準確性,實時反饋;
數據利用:全量數據多維度、多層級統計分析,充分利用、清晰呈現;
統計報表:豐富易用的報表功能,支持智能化填報,自動生成各類統計報表;
可視化云端組態:大屏可視化設計,適應不同終端與應用場景;
簡潔易用:通過配置即可實現功能調整,快速響應業務需求變化;
擴展能力:集成化的設計,與其他系統無縫對接,實現數據與信息的共享和互通;
分析預測:基于規則策略和算法模型,分析趨勢,預測用能,為節能優化提供依據;
智能識別能耗異常:提供用能設備、計量設備運維支持,降低運維成本。




應用案例
金川集團某分廠數字化管理平臺
某機場能源管理平臺
某啤酒原料公司能源管理系統
某能源管理駕駛艙項目
